题目列表(包括答案和解析)

 0  121674  121682  121688  121692  121698  121700  121704  121710  121712  121718  121724  121728  121730  121734  121740  121742  121748  121752  121754  121758  121760  121764  121766  121768  121769  121770  121772  121773  121774  121776  121778  121782  121784  121788  121790  121794  121800  121802  121808  121812  121814  121818  121824  121830  121832  121838  121842  121844  121850  121854  121860  121868  447348 

1.世界上首例疯牛病是1996年在英国发现的并由此蔓延,研究表明人类的克罗伊茨费尔特--雅各布病(VCJD)与疯牛病一样,病原体(朊病毒)是一个能致病的蛋白质,而不含核酸。朊病毒有两种构象:致病型(PrPSC)可胁迫正常型(PrPC)转化为PrPSC,实现自我复制,并产生病理效应。下列有关疯牛病及朊病毒的叙述中错误的是:

A.禁止将哺乳动物的蛋白质(如骨粉等)用作动物饲料,可有效预防“疯牛病”的传播

B.朊病毒的发现从理论上讲是对中心法则的补充和完善

C.朊病毒是通过细胞分裂的方式来繁殖的

D.要杀灭医疗器械上朊病毒,可用NaOH溶液浸泡

试题详情

31、(21分)某实验小组要对“低温是否会影响物质的跨膜运输(主动运输、被动运输等)”进行实验探究,设计了如下实验:

   实验步骤;

   ①组装渗透装置两套,分别编号为l、2。

   ②在两组烧杯中分别加入等量的水,在长颈漏斗中分别加入等量的同一浓度蔗糖溶液,保持管内外液面高度相等。

   ③对两组装置进行不同处理:l组用水浴锅加热至370C,2组的烧杯外加冰块降温。

   ④两组装置同时开始实验,几分钟后观察记录漏斗的液面刻度变化。

  请分析回答下列问题;

  (1)本实验是通过测定水分子通过膜的扩散即     作用速率来进行探究的。

  (2)此实验的自变量是         ;为了直观地表示相对速率,用      作为因变量。

(3)该实验可能的结果与结论是:

                                 

                                   

                                 

  (4)如果上述实验结果证明了“低温能影响物质跨膜运输的速率”,那么对于生物活细胞来讲产生这种情况的原因是;

                                   

                                    

 

试题详情

30、A(8分)下图表示细胞内发生的一系列重大生命活动,请据图回答:

(1)该图可以用来表示下列哪些生物的细胞重大生命活动?       (填写序号)

     ①噬菌体  ②酵母菌  ③乳酸菌  ④变形虫  ⑤海带  ⑥蚯蚓  ⑦玉米  ⑧蘑菇

(2)对于人体来说,在A、B、C、D四项生命活动中,有积极意义的是     。(选出字母标号)

(3)B过程表示一个细胞增殖的后代,在形态、结构和功能上发生      的过程。

(4)在真核生物中,A过程的方式可能有            

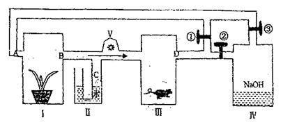
  B.(13分)下图Ⅰ中放一盆正常生长的大豆植物,Ⅱ处为一U型管,Ⅲ处放一只健康的小白鼠,V使装置中的空气以一定速度按箭头方向流动。根据装置图分析回答问题。

  (1)开关①打开,②③关闭,如果不给光照,装置内空气中           (物质)含量增加。

  (2)与(1)相同条件,给装置Ⅰ充足的水、矿质元素,同时给以适宜光照一段时间后,B、D两处的成分差别是          

  (3)开关①关闭,②③打开,同样光照条件下,Ⅰ中生物叶肉细胞的C3含量     。;C5含量        ;C处液面      

  (4)在(3)中条件下,Ⅰ中生物刚开始产生O2较多,但随时间不断延长,O2产生量越来越少,原因是                              

                                 

(5)若将装置Ⅳ改装成CO2发生器,调节CO2输出量,将装置III中的小鼠换成玉米植株,装置Ⅰ、III中的植物的光合作用强度会随之发生相应变化。请在下图中补充完成装置III中植物光合作用曲线(下图为装置Ⅰ的曲线,实验时开关①关闭,②③打开)。

            

试题详情

29、(15分)航天飞行器座舱内空气更新过程如图所示

(1)II是的反应装置,该反应的化学方程式为             

(2)从装置I、II、III可以看出,的来源是,宇航员每天消耗,呼出,则宇航员每天呼出的气体中含     

(3)以下是另一种将转化为的实验设想,其中,由制取无水的部分装置(铁架台、酒精灯已略)如下:

①上图中,装置a由           。双孔塞和导管组成。

②循环物质甲的名称是:       

③制取无水氯化镁必须在氯化氢存在的条件下进行,原因是           

④装置b中填充的物质可能是         (填写编号)

  e.硅胶   f.碱石灰   g.无水氯化钙   h.浓硫酸

⑤设计d装置要注意防止倒吸,请在方框内画出d装置的简图,并要求与装置C的出口处相连(铁架台不必画出)

试题详情

28、(18分)铜是人类最早知道的金属之一,实验室可用还原制取少量的,工业上主要用火法从黄铜矿中提炼

  I.实验表明,还原时也有生成。将一定量的缓慢通过灼热粉末,得到固体混合物,且混合物中,当有不同的取值时,固体混合物成分不同。请分析的取值范围和固体混合物成分的关系并填入下表(不一定填满,表格不够也可自行增加)

a的取值范围
反应后固体的成分(用化学式表示)
 
 
 
 
 
 

II.黄铜矿的主要成分是由三种元素组成的复盐,其中两种元素的质量比为;将粉末全部溶于的浓,反应后的溶液加水稀释至时测得其值为;将稀释后的溶液分为两等份,向其中的一份溶液中滴加溶液,向另一份溶液中滴加溶液,两溶液中均生成沉淀,且沉淀的质量随所加溶液的体积变化如下图所示。

   (1)确定的值:       

   (2)的摩尔质量为,则的化学式为        

试题详情

27、(12分)天文学家在星际云中发现一种高对称的有机分子Z,在紫外线辐射或加热条件下,可转化为许多生命的前物质,这些事实支持了生命来自星际的假设。有实验证明,Z的形成如下:

其中A、B、C、D是中学化学常见的含有10电子的多核离子或分子,Y、Z的结构式(或键线式)表示如下:

                                                   

(Y)               (Z)

请回答下列问题:

(1)A、B的电子式分别是A:          B:       

(2)C与D相似,液态C也可以产生微弱的电离,电离出A和与A同电子数的另一种微粒,金属钠能与液态C发生反应:。写出液态C中W与反应的化学方程式:                           

(3)反应①②③属于加成反应的是            

(4)X的结构简式为:              

(5)在Z的分子中的氢原子被氯原子所取代,它的一氯取代物的同分异构体数目为:

          

试题详情

26、(15分)有A、B、C、D、E五种短周期元素,它们的原子序数依次增大,其中B是地壳上含最多的元素。已知A、C及B、D分别是同主族元素,且B、D两元素原子核内质子数之和是A、C两元素原子核内质子数之和的两倍,在处于同周期的C、D、E三种元素中,E的原子半径最小,通常条件下,五种元素的单质中有三种气体,两种固体。

(1)试比较D、E两元素的最高价氧化物对应的水化物的酸性强弱(填写化学式):

             >       

(2)将E单质通入A、B、C三种元素组成的化合物的水溶液中,写出反应的化学方程式:

                              

(3)写出两种均含A、B、C、D四种元素的化合物在溶液中相互反应且生成气体的离子方程式:                           

(4)用A单质和B单质可制取气体燃料电池,该电池用多孔的惰性电极浸入浓的溶液,两极分别通入A单质和B单质。写出该电池的电极反应方程式:

负极:                            

正极:                           

试题详情

25、(22分)如图所示,弹簧上端固定在O点,下端挂一木匣A,木匣A顶部悬挂一木块B(可当作质点),A和B的质量都为m=1kg,B距木匣底面h=16cm,当它们都静止时,弹簧长度为L,某时刻,悬挂木块B的细线突然断开,在木匣上升到速度刚为0时,B和A的底面相碰,碰撞后结为一体,当运动到弹簧长度又为L时,速度变为v′=1m/s。求:

(1)碰撞中的动能损失△Ek

(2)弹簧的劲度系数k;

(3)原来静止时的弹性势能E0

试题详情

24、(18分)如图所示,用半径为0.4m的电动滚轮在长薄铁板上表面压轧一道浅槽。薄铁板的长为2.8m、质量为10kg.己知滚轮与铁板、铁板与工作台面间的动摩擦因数分别为0.3和0.1.铁板从一端放入工作台的砂轮下,工作时砂轮对铁板产生恒定的竖直向下 的压力为lOON,在砂轮的摩擦作用下铁板由静止向前运动并被压轧出一浅槽。己知滚轮转 动的角速度恒为5rad/s, g取10m/s2

(1)通过分析计算,说明铁板将如何运动?

(2)加工一块铁板需要多少时间?

(3)加工一块铁板电动机要消耗多少电能?(不考虑电动机自身的能耗)

试题详情

23、(15分)在勇气号火星探测器着陆的最后阶段,着陆器降落到火星表面上,再经过多次弹跳才停下来。假设着陆器第一次落到火星表面弹起后,到达最高点时高度为h,速度方向是水平的,速度大小为υ0,求它第二次落到火星表面时速度的大小,计算时不计大气阻力。已知火星的一个卫星的圆轨道的半径为r,周期为T,火星可视为半径为r0的均匀球体。

试题详情


同步练习册答案