0  123345  123353  123359  123363  123369  123371  123375  123381  123383  123389  123395  123399  123401  123405  123411  123413  123419  123423  123425  123429  123431  123435  123437  123439  123440  123441  123443  123444  123445  123447  123449  123453  123455  123459  123461  123465  123471  123473  123479  123483  123485  123489  123495  123501  123503  123509  123513  123515  123521  123525  123531  123539  447090 

3、铅笔是同学们天天用到的工具,你判断一下,小宇对铅笔的下列估测哪个有误,请你把它找出来                                                (   )

A、铅笔的质量约为0.5Kg                B、铅笔的长度约为20cm

C、铅笔的截面积约为0.5cm2              D、铅笔心的直径约为1mm

试题详情

2、汽车上山的速度是V1,下山返回的速度是V2,如果返回时汽车的运行时间是上山时的一半,则汽车在整个往反过程尊的平均速度是                        (   )

A、         B、        C、               D、

试题详情

1、如图所示是某实验小组的同学做“制作、研究电磁铁”的实验的示意图

其中a、b、c中线圈的匝数相同,而d图中线圈的匝数是前面三图的2倍,已知I2>I1则下列结论中不严密的是:                                       (   )

A、比较图a图b可知电磁铁通电时才有磁性

B、比较图a图c可知电磁铁通电电流增大,磁性增强

C、比较图a图d可知电磁铁通电电流增大,磁性增强

D、比较图c图d可知电磁铁通电电流相同时,线圈匝数越多,磁性越强

试题详情

2、某次实验课上老师要求同学们根据已有器材,自己尝试“设计电路和编制习题”提供以器材:电压为8V的电源、“8V、8W”的电阻两个、若干开关、导线。

(1)小明同学第一个完成设计,他设计的电路如图12所示,他编制的试题是“在图12所示的电路中,闭合开关S,通电5分钟产生多少热量?”请你解答此题。

(2)小娟思考了一会,设计了能提供两种功率工作的电路。编制的试题是:在小明设计的电路上再加一个开关,使电路能以两种功率工作。请你在图12的基础上加一个开关完成小娟的设计,并分别计算这两个功率的大小。

试题详情

1、家用简易调光灯实际上是将白炽灯与变阻器串联后,接到220V的电路中。小明家里的调光灯上标有一个PZ220V-40W字样的灯泡,求:

(1)该灯泡正常工作时的电流;

(2)该电灯泡实际功率为额定功率的25%时,变阻器连入电路的电阻是多少?此时变阻器的功率是多大?

(3)如果将这样的调光方式真的用在家庭电路中,能否真正起到节能的作用?说说你的想法。

试题详情

5、某学校物理兴趣小组的同学们要研究电磁铁的磁性强弱跟什么因素有关,用线圈匝数分别为40匝和l00匝外形相同的电磁铁,设计了如下实验。先后将两个电磁铁接入如图11所示的电路中,闭合开关S后用电磁铁吸引大头针;并移动滑动变阻器的滑片P,重复了多次实验,记录数据如下表:

 
40 匝的电磁铁
100匝的电磁铁
实验次数
l
2
3
4
5
6
电流表示数/A
0.6
1.0
1.5
0.6
1.0
1.8
吸引大头针的最多数目/枚
5
7
10
8
14
25

(1)实验中同学们是通过电磁铁        来判定其磁性的强弱的。

(2)分析第1、2、3次实验记录,会发现      相同时,       磁性越强。

(3)分析第l、4(或2、5)的实验记录,会发现       相同时,     磁性越强。

试题详情

4、杨阳同学做“测定小灯泡功率”的实验,请你跟随杨阳边实验边思考,逐一回答下面的几问题。

(1)杨阳按如图10(A)所示的电路图连接电路。

(2)杨阳刚连接完最后一根线,立即看到灯泡发出明亮的光。在一旁观察的小雨同学一惊,提醒杨阳实验中有问题。杨阳想,我的实验连线没有出问题啊!请你帮助杨阳同学找出实验中两个操作不当之处。

(3)做完实验后,杨阳根据测量灯泡实际功率的多组实验数据,画出了I-U图像,如图10(B)所示。结果发现图像不是直线,这表明经过灯泡的电流与电压不成正比。杨阳百思不得其解,请你帮助他分析原因。

试题详情

3、在探究“电阻上的电流跟两端电压的关系”时,某同学第一次使用了2节干电池,第二次使用了3节干电池,他这样做的目的是        ,还可以在电路中       ,通过改变其连入电路的阻值来实现目的。

试题详情

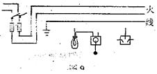
2、请将带开关的灯泡、三孔插座正确的连入家庭电路。

试题详情

1、标出图8中电磁铁的N、S极;画出线圈的绕法。

      

试题详情


同步练习册答案