0  124044  124052  124058  124062  124068  124070  124074  124080  124082  124088  124094  124098  124100  124104  124110  124112  124118  124122  124124  124128  124130  124134  124136  124138  124139  124140  124142  124143  124144  124146  124148  124152  124154  124158  124160  124164  124170  124172  124178  124182  124184  124188  124194  124200  124202  124208  124212  124214  124220  124224  124230  124238  447090 

2.(8分)在用电流表、电压表Ni1,灯泡功率的实验时,灯泡上标有“3.4V”字样.小红设计了实验电路图,如图甲所示,并连接了部分实验电路,如图乙所示.

(1)请帮助小红完成实验电路的连接.

(2)连接完实验电路后,小红闭合开关,发现灯泡不亮,电流表无示数、电压表有示数且接近于电源电压,请帮助小红分析电路出现故障的原因:              

(3)排除故障后,小红调节滑动变阻器,使灯泡正常发光,此时电流表的示数如图丙所示,读数为     A,则小灯泡的额定功率为        W

(4)假若电压表15V量程损坏,3V量程能正常使用,电源电压为6V且稳定不变,仍利用现有的器材完成实验,你认为如何操作       

试题详情

1.(5分)为探究“影响电磁铁磁性强弱的因素”,小明以电池(电压一定)、滑动变阻器、数量较多的大头针、铁钉以及较长导线为主要器材,进行如图所示的简易实验.

(1)他将导线绕在铁钉上制成简易电磁铁,并巧妙地通过         来显示电磁铁磁性的强弱.

(2)连接好电路,使变阻器连入电路的阻值较大,闭合开关,观察到图(a)所示的情影;接着,移动变阻器滑片,使其连入电路的阻值变小,观察到图(b)所示的情景,比较图(a)和(b),可知      图中的电流较小,从而发现,通过电磁铁的电流越      (填“大”或“小”)磁性越强.

(3)如图(c),将导线绕在两枚铁钉上,构成两个简易电磁铁串联的电路.从图(c)的情景看出,在      相同的情况下,线圈的匝数越        (填“多”或“少”),磁性越强.

试题详情

2.将图中的电磁铁连入你设计的电路中(在方框内完成)。要求:电路能改变电磁铁磁性的强弱;使小磁针受力静止时如图所示,可用器材有滑动变阻器、干电池、开关。

试题详情

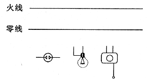
1.小明想在家庭电路里增加一个插座和一个电灯,并用一个开关来控制电灯,请把下图所示的插座、电灯、开关按要求连入电路中.

试题详情

8.小李同学自制了一个简易的“电热驱蚊器”,它的发热元件是一个阻值为1.0×104的电阻,将这个电热驱蚊器接在家庭电路中,100s内产生的热量是          J.

试题详情

7.小宇是九年级学生,邻居李大爷对这个月的电费有怀疑,让他帮助核对。李大爷有25W的电灯一盏.每天平均使用4h.一个月按30天计算.李大爷这个月用电        度。李大爷家月初的电能表示数为那么月末的示数应该为

试题详情

6.据《城市商报》报道:夏日。我市部分地区居民集中用电,因为线路老化,引发火灾,其原因是:集中用电,消耗的总功率过大,使线路        超过安全值,产生过多的      ,导致电线过热,引发火灾.

试题详情

5.有些物质在很低的温度时,电阻会变为零,这就是超导现象。请你设想,如果将超导现象应用于实际,给人类带来的好处是       

试题详情

4.电器设备上有一个“音量Volume”旋钮能够控制声音响度,它实质是一个    

试题详情

3.某无线电波在空气中传播,如果它的频率越大,则它的波长    

试题详情


同步练习册答案