题目列表(包括答案和解析)

 0  167172  167180  167186  167190  167196  167198  167202  167208  167210  167216  167222  167226  167228  167232  167238  167240  167246  167250  167252  167256  167258  167262  167264  167266  167267  167268  167270  167271  167272  167274  167276  167280  167282  167286  167288  167292  167298  167300  167306  167310  167312  167316  167322  167328  167330  167336  167340  167342  167348  167352  167358  167366  447348 

15.   如图的电路中,电池的电动势为ε、内阻为rR1R2是两个阻值固定的电阻.当可变电阻及的滑片向a点移动时,通过R1的电流I1和通过R2的电流I2将发生如下的变化:

   A.I1变大,I2变小

   B.I1变大,I2变大

   C.I1变小,I2变大

   D.I1变小,I2变小

试题详情

14.   如图所示,当滑线变阻器滑动触点向b端移动时:

A.伏特表V的读数增大,安培表A的读数减小

B.伏特表V和安培表A的读数都增大

   C.伏特表V和安培表A的读数都减小

D.伏特表V的读数减小,安培表A的读数增大

试题详情

13.   如图所示的电路中,当可变电阻R的阻值增大时:

A.A、B两点间的电压U增大

   B.通过R的电流I增大

   C.通过R的电流I减小

   D.通过R的电流I不变

试题详情

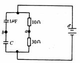
12.   如图所示,已知a、b两点电势差为零,则电容C的值是:

A.μF/3

B.2μF/3

   C. 2μF

D.3μF

试题详情

11.   如图所示,在此电路里,R1=R3<R2R4,在A、B两端接上电源后,试比较各个电阻消耗的电功率P的大小.

A.P1=P3<P2=P4   

B.P2>P1>P4>P3

   C.P2>P1>P3>P4   

D.P1>P2>P4>P3

 

试题详情

10.   四个电灯泡连接如图所示,当将K2断开,Kl接通1→2时.L1最亮,L2L4最暗且亮度相同;当将K1接通1→3,K2闭合时,则:

A.Ll最亮L4最暗

   B.L2最亮L3最暗

   C.L3最亮L1最暗

   D.L4最亮L1最暗

试题详情

9.     一个标有“220V 60W”的白炽灯炮,加上的电压U由零逐渐增大到220V.在此过程中,电压(U)和电流(I)的关系可用图线表示.图中给出的四个图线中,肯定不符合实际的是:

试题详情

8.     如图,总电压U保持不变争滑动变阻器总电阻为2R.滑动触片位于变阻器中点O时,四个理想电流表A1、A2、A3、A4上的示数相同,且为I0,当滑动触片移到变阻器的端点O时:

A.A1的示数大于Io

   B.A2的示数犬于Io

   C.A3的示数大于Io

   D.A4的示数等于Io

试题详情

7.     如图所示的两种电路中,电源相同,各电阻阻值相等,各电流表的内阻相等且不可忽略不计.电流表A1、A2、A3、A4读出的电流值分别为I1I2I3I4,下列关系式中正确的是

A. I1=I2     B. I1<I4     C. I2=2I1      D. I2<I3+I4

试题详情

6.     两个定值电阻R1R2串联后接在输出电压U稳定于12V的直流电源上,有人把一个内阻不是远大于R1R2的电压表接在R1两端(如图),电压表的示数为8V.如果他把此电压表改接在R2两端,则电压表的示数将:

A.小于4V      B.等于4V

C.大于4V小于8V   D.等于或大于8V

试题详情


同步练习册答案