0  125533  125541  125547  125551  125557  125559  125563  125569  125571  125577  125583  125587  125589  125593  125599  125601  125607  125611  125613  125617  125619  125623  125625  125627  125628  125629  125631  125632  125633  125635  125637  125641  125643  125647  125649  125653  125659  125661  125667  125671  125673  125677  125683  125689  125691  125697  125701  125703  125709  125713  125719  125727  447090 

5.我们生活的世界中,声音无处不在,下列声音属于噪声的是

①工厂车间里机器的轰鸣声    ②剧场里京剧表演的演奏声

③清晨公园里小鸟的呜叫声    ④装修房子时的电钻声

⑤婚庆时的爆竹声           ⑥山间小溪流水的潺潺声

A.①③④      B.①②⑤      C.①④⑤       D.④④⑤⑥

试题详情

4.男低音独唱时,由女高音轻声伴唱,则男低音比女高音

A.音调低,响度大             B.音调低,响度小

C.音调高,响度大             D.音调高,响度小

试题详情

3.在CCTV歌手大赛中,有一道辨析题“先听音乐,后判断该音乐是哪一种乐器演奏的”,这主要是考察乐手对乐器的鉴别能力,依据是

A.音调        B.响度        C.音色        D.声速

试题详情

2.能说明液体可以传声的事例是

A.我们听到雨滴打在雨伞上的嗒嗒声      B.我们听到树枝上小鸟的唧唧声

C.将要上钩的鱼被岸边的说话声吓跑      D.人在小溪边听到哗哗的流水声

试题详情

1.用手握住正在发声的自行车车铃,马上就听不到铃声了,是因为

A.手吸收了声音                      B.手太用力了

C.手使铃停止了振动                  D.以上说法都不对

试题详情

15.在图l3所示的电路中,电源电压恒为4.5V,电流表示效为0.5A,电压表V,的示数为3V。当电滑动变阻器的滑片移到最右端时,电流表示数变为0.3A。

求:(1)电压表V2的示数;

   (2)电阻R1的电阻值;

   (3)滑动变阻器的最大电阻;

   (4)滑片移到最右端时,V1的示数及此时电路消耗的总功率。

试题详情

14.某台电烘箱工作时,通过其电阻丝的电流为5A,每分钟产生的热量是6.6×104J,求这台电烘箱工作时的电阻和电功率。

试题详情

13.某中学九年级课外兴趣小组的小东同学,已连接了如图12甲所示的部分电路测定小灯泡的电阻.

   (1)在小东所连的电路中,有两根导线未连接,请你帮他完成电路的连接(其他导线不要动).

 

实验次序
l
2
3
4
5
6
电压U/V
0.5
1.0
1.5
2.0
2.5
3.0
电流I/A
0.18
0.22
0.26
0.30
 
0.34
灯泡的发光情况
微亮一逐渐变亮

   (2)灯泡正常发光时,电流表的示数如图l2乙所示,请将读数填入表格中的空格处,此时小灯泡的电阻是________ (小数点后保留一位数字).

   (3)分析比较表格中的数据可以看出,在灯丝中电流逐渐增大的过程中,灯丝的电阻_______________(选填“变大”、“变小”或“不变”).

试题详情

12.小刚同学通过实验,探究电流随电阻变化的规律,得到的实验数据如下表:

电阻R/
5
10
15
20
25
30
电流I/A
1.20
0.60
0.40
0.30
0,24
0.20

(1)实验中加在导体两端的电压__________.

(2)请在坐标系上画出电流随电阻R变化的图象.(要求用平滑的曲线连点成线)

 

 (3)分析表中的数据或图象,你能得出的结论是____________.

试题详情

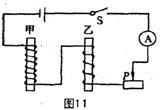
11.一同学在“探究电磁铁的磁性强弱跟什么因素有关”的实验时,按图11串联甲、乙两个电磁铁,观察图中的实验,你认为该实验探究的是:电磁铁磁性强弱跟____________的关系。

试题详情


同步练习册答案