0  124598  124606  124612  124616  124622  124624  124628  124634  124636  124642  124648  124652  124654  124658  124664  124666  124672  124676  124678  124682  124684  124688  124690  124692  124693  124694  124696  124697  124698  124700  124702  124706  124708  124712  124714  124718  124724  124726  124732  124736  124738  124742  124748  124754  124756  124762  124766  124768  124774  124778  124784  124792  447090 

25.(9分)家用电器的综合实践活动中,小明与同学合作,在爸爸的协助下,以家里的电水壶为观察、研究对象,记录了如下表中的有关数据。

根据上表中的记录,请解答下面的问题。

(1)求通电2min壶中的水吸收的热量;[c=4.2×103J/(kg·℃)]

(2)求电水壶中发热体正常工作时的电阻值;

(3)求2min内电水壶消耗的电能和实际功率。

试题详情

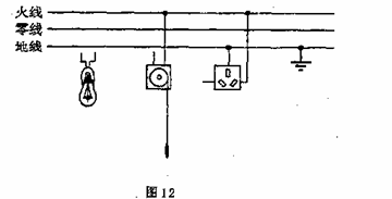
24.把图12所示中的拉线开关、螺口灯泡和三孔插座正确地连入家庭电路中(要求用拉线开关控制螺口灯泡)。

试题详情

23.将图11中的电磁铁连入你设计的电路中(在方框内完成)。要求:电路能改变电磁铁磁性的强弱;使小磁针受力静止时(N、S)如图所示(友情提示:可用器材有滑动变阻器、干电池)。

试题详情

22. 图10卡通画中,电路一旦接通,哪只鸟有触电危险?哪只鸟相对安全?请分析说明理由。

试题详情

21.以下涉及家庭电路中的一些做法,符合要求的是

A.电冰箱和照明电灯是以串联方式接入电路的 

B.控制家用电器的开关必须安装在火线上

C.使用测电笔时,手应与笔尾金属体接触  

D.电路中应尽可能选择粗的熔丝

试题详情

20.如图9所示的电路中,电源电压保持不变,闭合开关S后

A.电压表示数变大          B.电流表的示数变大

C.电路中的总电阻变大       D.电路消耗的总功率变大

试题详情

19.下面是某同学“物理学习笔记”中的摘录,其中正确的是  

A.燃料的热值与燃料的质量没有关系  

B.温度越高的物体含有的热量越多

C.做功和热传递在改变物体的内能上是等效的 

D.分子间相互作用的引力和斥力是同时存在的

试题详情

18.下列四幅图中,反映发电机工作原理的是

试题详情

17.如图所示的是握力计的原理图,其中弹簧上端和滑动变阻器滑片固定在一起,AB间有可收缩的导线,R。为保护电阻,电压表可以显示压力的大小,则当握力F增加时电压表的示数将  

A.变大   B.变小   C.不变   D.无法确定       

试题详情

16.今年4月,美国《科学》杂志发表“新超导体将中国物理学家推到最前沿”的评述。这表明,在新超导体研究领域,我国取得了令人瞩目的成就。假如人们已研制出常温下的超导体,则可以用它制作 

A.家用保险丝   B.白炽灯泡的灯丝   C.电炉的电阻丝  D.远距离输电导线

试题详情


同步练习册答案