0  124927  124935  124941  124945  124951  124953  124957  124963  124965  124971  124977  124981  124983  124987  124993  124995  125001  125005  125007  125011  125013  125017  125019  125021  125022  125023  125025  125026  125027  125029  125031  125035  125037  125041  125043  125047  125053  125055  125061  125065  125067  125071  125077  125083  125085  125091  125095  125097  125103  125107  125113  125121  447090 

24.下图是“探究电流通过导体产生热量与导体电阻关系”的实验装置,两阻值分别为R和2R的电阻丝浸在相同质量和相同初温的煤油中,每一烧瓶里各插一支温度计,则闭合开关,经过一段时间,两电阻丝产生热量的多少是通过   反映出来的;采用这种连接方式的目的是    

试题详情

23.甲乙两同学进行爬杆比赛,爬到杆顶(杆长相同)时,甲用10S,乙用9S,若甲乙两人的体重之比为5:6,则甲乙两人爬到杆顶做功之比是  ,甲乙两人平均功率之比是  

试题详情

22.小强在探究平面镜成像特点实验时,取两段等长的蜡烛A和B一前一后竖放在直尺上,点燃玻璃板前的蜡烛A,观察玻璃板后的像,如图所示,两段等长的蜡烛是为了比较物与像的  关系,移去蜡烛B,并在其所在位置上放一光屏,则光屏不能接收到蜡烛A的烛焰的像,这说明平面镜成的像是  像。

试题详情

21.如图所示,是我们常见的订书机,订书机在构造上应用了许多我们的物理知识,请你根据示例找出两处:示例:弹簧的弹性势能转化为动能使订书机及时复位。

(1)          

(2)          

试题详情

20.“地球一小时”由世界自然基金会于2007年发起,号召人们在每年三月的最后一个周六晚上自愿关灯一小时,倡导节能减排行动,以共同应对全球气候变化。假设市区有5万个家庭响应号召,若每个家庭照明灯平均功率约为60W,那么在今年3月28日晚上关灯一小时可节约  kw·h的电能,相当于  kg热值为3.0×103J/kg的标准煤完全燃烧所放出的热量。

试题详情

19.小明同学把一个体积为125cm3苹果放入水中,苹果在水里处于悬浮状态,则苹果所受的浮力为  N,小明从水中取出苹果,分成一个大块和一个小块,如图所示,再将小块放入水中,发现小块沉入水底,据些现象可以推断:若将大块浸没入水中,松手后大块将会

   (g=10N/kg,水的密度为1×103kg/m3)

试题详情

18.威海新闻频道5月14日报道,世界最大非晶硅光伏建筑在威海市民活动中安装,如图所示,仅次于楼顶部的非晶硅光伏电玻璃有效发电面积5500cm2,在光线充足的情况下,每4h可发电1000度,阴雨天也可以发电,用非晶硅光伏发电玻璃发电时的能量转化是  ,使用这种能源的优点是    

试题详情

17.下图是豆子生长过程的几个图片,不过次序已经打乱了,正确的顺序是  (填写字母序号),这说明能量的转化.能量的转移是有  的,

试题详情

16.向一个质量可以忽略不计的塑料瓶中装入密度为ρA的液体后密闭,把它分别放在盛有密度为ρ.ρ两种液体的容器中,所受浮力分别为F.F,如图所示,下列判断正确的是

A.ρ大于ρ F大于F 

B.ρ小于ρ F等于F

C.ρ大于ρ ρ小于ρA 

D.ρ小于ρ ρ大于ρA 

试题详情

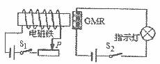
15.法国和德国的科学家费尔和格林贝格尔由于发现了巨磁电阻(GMR)效应,荣获了2007年诺贝尔物理学奖,下图是研究巨磁电阻特性的电路示意图,当闭合S1、S2后使滑片P向左滑动过程中,指示灯明显变亮,则下列说法正确的是

A.滑片P向左滑动过程中电磁铁的磁性减弱  

B.滑片P向左滑动过程中电磁铁的磁性增强  

C.巨磁电阻的阻值随磁场的增强而明显减小  

D.巨磁电阻的阻值随磁场的增强而明显增大

试题详情


同步练习册答案