0  123486  123494  123500  123504  123510  123512  123516  123522  123524  123530  123536  123540  123542  123546  123552  123554  123560  123564  123566  123570  123572  123576  123578  123580  123581  123582  123584  123585  123586  123588  123590  123594  123596  123600  123602  123606  123612  123614  123620  123624  123626  123630  123636  123642  123644  123650  123654  123656  123662  123666  123672  123680  447090 

30.如图12所示是某同学进行实验探究时用到的实验装置及实验现象图

(1)利用该实验装置图,你能进行探究的课题是:             

(2)请设计记录实验数据及实验现象的表格。

(3)甲、乙两图进行比较可以说明             ;甲、丙两图进行比较可以说明              

(4)上述实验用到的研究方法(控制变量法)我们以前也用到过,请举1例:      

试题详情

29.王鹏同学利用如图11所示的装置进行实验探究 

探究课例一:探究动滑轮的特点

   (1)在图11中画出动力F与阻力G的力臂。

   (2)从力臂大小上分析,动滑轮实质上是一个        杠杆,利用杠杆的平衡条件,从是否省力的角度分析它是一种          杠杆。

(3)下表是王鹏同学做实验时记录的一组实验数据

实验次数
阻力(N)
动力(N)
1
10
5
2
20
10.1
3
30
15.2

   在实验误差允许的范围内,结合图中所用力的方向及实验过程中所用力的大小进行分析,我们可以得出动滑轮的特点是               

   探究课例二:探究动滑轮的机械效率

(1)请你帮助王鹏同学设计一个实验探究方案(写出实验步骤)。

(2)请写出计算该动滑轮机械效率的数学表达式:        (用所测的物理量表示)。

(3)通过分析动滑轮的工作情况,请提出提高该动滑轮机械效率的途径。

试题详情

28.请画出图l0中所示滑轮组最省力的绕线方法

试题详情

27.外力对水泵做了7.5×10焦耳的功,水泵把5×10千克的水送到l0米高的水池,水泵做的有用功是    焦耳,水泵的机械效率是       。(g取10N/kg)

试题详情

26.把重力为6N、体积为5×l 0的金属球全部浸没在盛满水的容器内,溢出水的重力为    N,金属球受到的浮力大小为     N,方向竖直     。(g取l0N/kg)

试题详情

25.医学专家研究发现,儿童和青年人如果经常玩电子游戏,易患早期高血压病。因此,我们应科学合理地安排游戏时间。某同学体检时测得“收缩压”为l.6×10 Pa,它相当于   m高的水柱产生的压强。

试题详情

24.如图9所示是你很熟悉的物理演示实验,请写出你从图中观察到的两个现象及其对应的物理知识。示例:现象:塑料片飞出后会下落;物理知识:塑料片受到重力

(1)现象:       ;物理知识:              。  

(2)现象:       ;物理知识:             

试题详情

23.刚学开车的司机,因经验不足,在上坡的途中往往感觉到汽车上坡无力,这时他应该立即换   速档位(填“高”或“低”),因为这样做可以            

试题详情

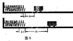
22.小宇同学课后做了影响弹性势能大小因素的实验,他用小车压水平放置的弹簧,使弹簧压缩L后放手,小车在水平面上被反弹的距离为s,如图8所示。通过对比实验,他能得到的实验结论是               ,在实验中,发生的能量转化是      

试题详情

21.某同学在做“探究杠杆的平衡条件”的实验前,发现杠杆处于如图7所示的位置,为了使杠杆在水平位置平衡,应将杠杆的平衡螺母向   移动(选填“右”或“左”);杠杆平衡后,若在a点挂4个50g的钩码,那么在b点应该挂   个50g的钩码才能使杠杆恢复平衡。

试题详情


同步练习册答案