0  123794  123802  123808  123812  123818  123820  123824  123830  123832  123838  123844  123848  123850  123854  123860  123862  123868  123872  123874  123878  123880  123884  123886  123888  123889  123890  123892  123893  123894  123896  123898  123902  123904  123908  123910  123914  123920  123922  123928  123932  123934  123938  123944  123950  123952  123958  123962  123964  123970  123974  123980  123988  447090 

17.如图所示,物体A在水平推力F的作用下,从甲图位置匀速运动到乙图位置. 在此过

程中, A对桌面的压力将____________,A对桌面的压强将_____________,A受的

的摩擦力__________(填“变大”、“不 变”或“变小”).

试题详情

16.“鸟巢”体育场采用网架结构,但并非简单地把结构暴露在外,从体育场里面看,结构的外表面有一层半透明的膜,“如同中国的纸窗”。这种设计不需要为体育场再另外加上像玻璃幕墙那样的表皮,可以大大降低成本。使用这种半透明材料的另外一个好处是,体育场内的光线不是直接射进来的,而是通过________,使光线更加柔和,解决了强烈光影带来的麻烦,由此形成的漫射光还可解决场内草坪的维护问题。在图中我们看到了“鸟巢”在水中的倒影,这是由于_________。

试题详情

15.正在收看节目的电视机旁边手机响了,电视机会发出“咔咔”声,这一现象验证了________的存在,如果把手机放在真空玻璃罩中,电视机    (“会”、“不会”)受到干扰。如图甲乙两种不同电磁波的传播图像,它们的频率分别为f、f,则

f_____f(选填“>”、“=”、“<”)。

试题详情

14. 对人体安全的电压是不高于_____伏,家庭电路的电压是_______伏.为了安全用电,家用电器的金属外壳应_____________________.

试题详情

12.人们对测量结果的精确程度有时要求很高.有时要求不高。当精确程度要求不高时,可以借助自然现象或身边的物品进行估测;当精确程度要求较高时,则要选择合适的测量工具进行测量。下面对测量工具的选择合适的是

A.测量跳远的成绩选用分度值是1mm的刻度尺

B.测量1000粒稻种的质量选用托盘天平

   C.测量百米赛跑的时间选用普通手表

   D.测量气温选用测量范围是0-100℃的温度计
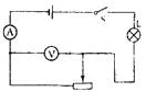
13.如图所示电路图,设电源电压不变,灯泡电阻不变。闭合开关S,在滑动变阻器滑片移动过程中,电流表最小示数为0.2A,电压表最大示数为4V,灯L的最大功率与最小功率之比为9:4,则:

A. 电源电压为6V             B. 灯的电阻为40Ω

C.电源电压为4V              D. 电路消耗最大功率为2.4W

试题详情

11.室内游泳池上方离水面6m处有一盏灯,从池边看灯在水中的倒影正好贴在池底上,则池中水的实际深度应:

A.小于6m       B.等于6m       C.大于6m       D.无法判定

试题详情

10.-个球,先后在盛有不同液体的容器A、B、C和D中保持静止,情况如图所示。四个容器中的液面到容器底面的距离相同,容器底面受到的液体压强最大的是

试题详情

9.大功率空调在起动一瞬间,与空调并联的台灯变暗,关于这一现象,下列说法不正确的是

A. 进户线中电流变大             B. 线路中电阻变大

C. 线路中热损失变大             D. 灯泡两端电压变小

试题详情

8.请观察动圈式话筒的结构图,想想它是如何使用的,你觉得它的工作原理与下列的哪个相同:

A. 电动机      B. 发电机      C. 电磁铁     D. 电烙铁

试题详情

7.如图所示,某机要室大门控制电路的两把钥匙分别由两名工作人员保管,单把钥匙无法打开.电路中最为可行的是  

试题详情


同步练习册答案